Skip to main content
Version: Reality 5.3 SP2

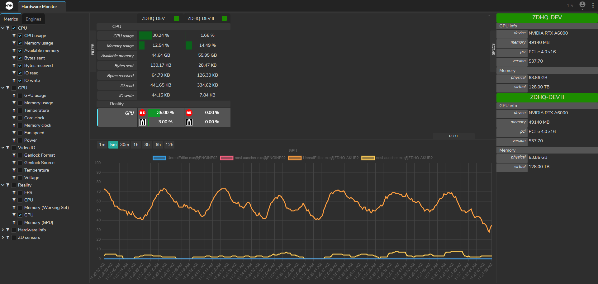
Hardware Monitor

Hardware Monitor

The Hardware Monitor module offers you comprehensive insights into various hardware and software metrics crucial for monitoring system performance.

From CPU memory usage to Video I/O temperature and GPU dedicated memory usage, this module provides essential data to optimize system operation and troubleshoot issues effectively.

The Hardware Monitor module is divided into four sections:

  • Filter
  • Plot
  • Specs
  • Metrics Display