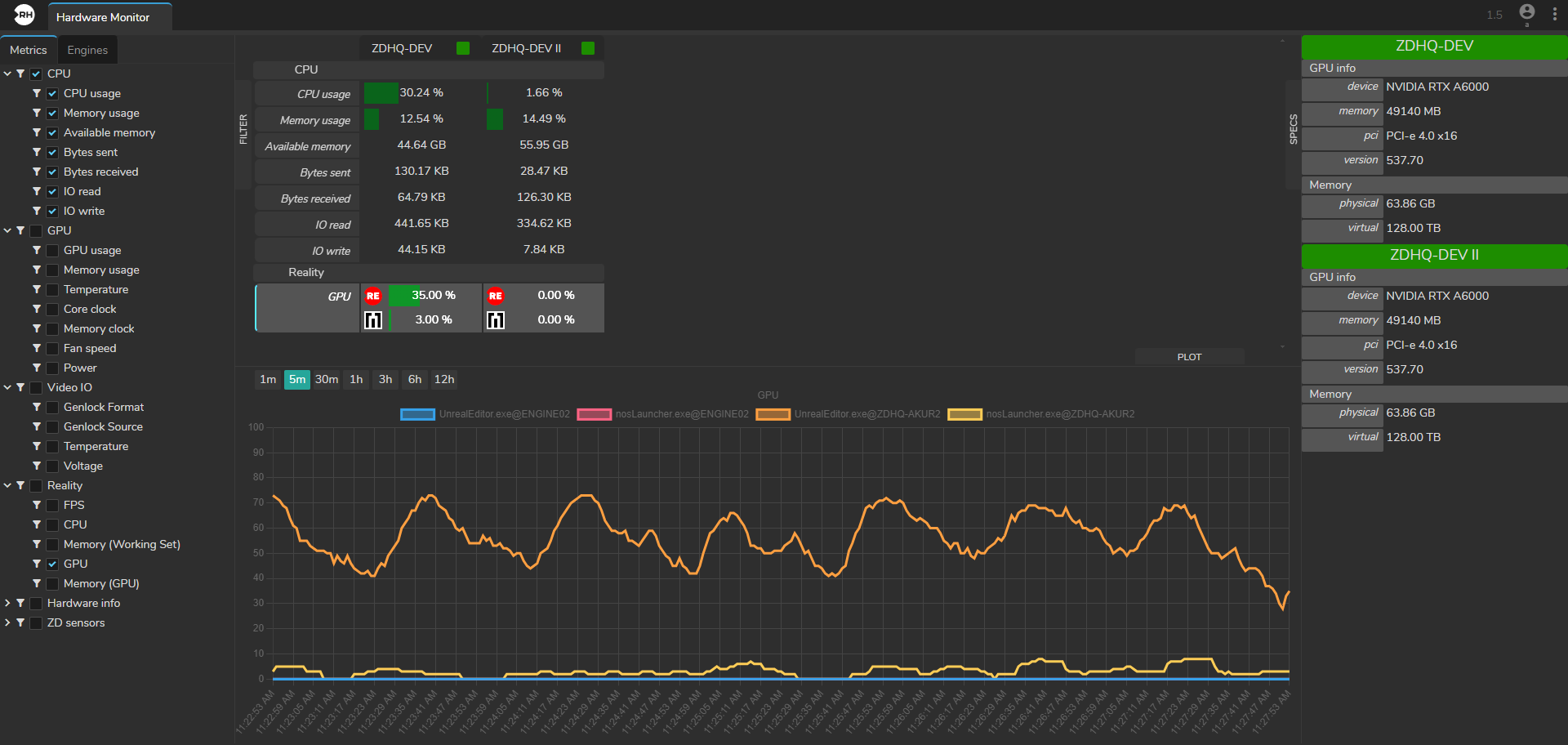
Hardware Monitor

The Hardware Monitor module offers you comprehensive insights into various hardware and software metrics crucial for monitoring system performance.
From CPU memory usage to Video I/O temperature and GPU dedicated memory usage, this module provides essential data to optimize system operation and troubleshoot issues effectively.
The Hardware Monitor module is divided into four sections:
- Filter
- Plot
- Specs
- Metrics Display